nifi-kafka-druid-water-level-data
Install this demo on an existing Kubernetes cluster:
$ stackablectl demo install nifi-kafka-druid-water-level-data
|
This demo only runs in the |
System requirements
To run this demo, your system needs at least:
-
9 cpu units (core/hyperthread)
-
42GiB memory
-
75GiB disk storage
Overview
This demo will
-
Install the required Stackable operators.
-
Spin up the following data products:
-
Superset: A modern data exploration and visualization platform. This demo utilizes Superset to retrieve data from Druid via SQL queries and build dashboards on top of that data.
-
Kafka: A distributed event streaming platform for high-performance data pipelines, streaming analytics and data integration. This demo uses it as an event streaming platform to stream the data in near real-time.
-
NiFi: An easy-to-use, robust system to process and distribute data. This demo uses it to fetch water-level data from the internet and ingest it into Kafka.
-
Druid: A real-time database to power modern analytics applications. This demo uses it to ingest the near real-time data from Kafka, store it and enable access to the data via SQL.
-
MinIO: A S3 compatible object store. This demo uses it as persistent storage for Druid to store all the data.
-
-
Ingest water level data from the PEGELONLINE web service into Kafka. The data contains measured water levels of different measuring stations all around Germany. If the web service is unavailable, this demo will not work, as it needs the web service to ingest the data.
-
First, historical data from the last 30 days will be fetched and ingested.
-
Afterwards, the demo will fetch the current measurement of every station approximately every two minutes and ingest it near-real-time into Kafka.
-
-
Start a Druid ingestion job that ingests the data into the Druid instance.
-
Create Superset dashboards for visualization of the data.
The whole data pipeline will have a very low latency, from putting a record into Kafka to showing up in the dashboard charts. You can see the deployed products and their relationship in the following diagram:
List the deployed Stackable services
To list the installed Stackable services run the following command:
$ stackablectl stacklet list
┌───────────┬───────────────┬───────────┬─────────────────────────────────────────────────────────────────────────────────────────────┬─────────────────────────────────┐
│ PRODUCT ┆ NAME ┆ NAMESPACE ┆ ENDPOINTS ┆ CONDITIONS │
╞═══════════╪═══════════════╪═══════════╪═════════════════════════════════════════════════════════════════════════════════════════════╪═════════════════════════════════╡
│ druid ┆ druid ┆ default ┆ broker-https https://172.19.0.3:32165 ┆ Available, Reconciling, Running │
│ ┆ ┆ ┆ coordinator-https https://172.19.0.6:31287 ┆ │
│ ┆ ┆ ┆ router-https https://172.19.0.3:31965 ┆ │
├╌╌╌╌╌╌╌╌╌╌╌┼╌╌╌╌╌╌╌╌╌╌╌╌╌╌╌┼╌╌╌╌╌╌╌╌╌╌╌┼╌╌╌╌╌╌╌╌╌╌╌╌╌╌╌╌╌╌╌╌╌╌╌╌╌╌╌╌╌╌╌╌╌╌╌╌╌╌╌╌╌╌╌╌╌╌╌╌╌╌╌╌╌╌╌╌╌╌╌╌╌╌╌╌╌╌╌╌╌╌╌╌╌╌╌╌╌╌╌╌╌╌╌╌╌╌╌╌╌╌╌╌╌┼╌╌╌╌╌╌╌╌╌╌╌╌╌╌╌╌╌╌╌╌╌╌╌╌╌╌╌╌╌╌╌╌╌┤
│ kafka ┆ kafka ┆ default ┆ broker-default-0-listener-broker-kafka-tls 172.19.0.3:31041 ┆ Available, Reconciling, Running │
│ ┆ ┆ ┆ broker-default-0-listener-broker-metrics 172.19.0.3:31503 ┆ │
│ ┆ ┆ ┆ broker-default-bootstrap-kafka-tls 172.19.0.3:30793 ┆ │
│ ┆ ┆ ┆ broker-default-bootstrap-metrics 172.19.0.3:32540 ┆ │
├╌╌╌╌╌╌╌╌╌╌╌┼╌╌╌╌╌╌╌╌╌╌╌╌╌╌╌┼╌╌╌╌╌╌╌╌╌╌╌┼╌╌╌╌╌╌╌╌╌╌╌╌╌╌╌╌╌╌╌╌╌╌╌╌╌╌╌╌╌╌╌╌╌╌╌╌╌╌╌╌╌╌╌╌╌╌╌╌╌╌╌╌╌╌╌╌╌╌╌╌╌╌╌╌╌╌╌╌╌╌╌╌╌╌╌╌╌╌╌╌╌╌╌╌╌╌╌╌╌╌╌╌╌┼╌╌╌╌╌╌╌╌╌╌╌╌╌╌╌╌╌╌╌╌╌╌╌╌╌╌╌╌╌╌╌╌╌┤
│ nifi ┆ nifi ┆ default ┆ node-https https://172.19.0.6:32038 ┆ Available, Reconciling, Running │
├╌╌╌╌╌╌╌╌╌╌╌┼╌╌╌╌╌╌╌╌╌╌╌╌╌╌╌┼╌╌╌╌╌╌╌╌╌╌╌┼╌╌╌╌╌╌╌╌╌╌╌╌╌╌╌╌╌╌╌╌╌╌╌╌╌╌╌╌╌╌╌╌╌╌╌╌╌╌╌╌╌╌╌╌╌╌╌╌╌╌╌╌╌╌╌╌╌╌╌╌╌╌╌╌╌╌╌╌╌╌╌╌╌╌╌╌╌╌╌╌╌╌╌╌╌╌╌╌╌╌╌╌╌┼╌╌╌╌╌╌╌╌╌╌╌╌╌╌╌╌╌╌╌╌╌╌╌╌╌╌╌╌╌╌╌╌╌┤
│ superset ┆ superset ┆ default ┆ node-http http://172.19.0.3:30435 ┆ Available, Reconciling, Running │
├╌╌╌╌╌╌╌╌╌╌╌┼╌╌╌╌╌╌╌╌╌╌╌╌╌╌╌┼╌╌╌╌╌╌╌╌╌╌╌┼╌╌╌╌╌╌╌╌╌╌╌╌╌╌╌╌╌╌╌╌╌╌╌╌╌╌╌╌╌╌╌╌╌╌╌╌╌╌╌╌╌╌╌╌╌╌╌╌╌╌╌╌╌╌╌╌╌╌╌╌╌╌╌╌╌╌╌╌╌╌╌╌╌╌╌╌╌╌╌╌╌╌╌╌╌╌╌╌╌╌╌╌╌┼╌╌╌╌╌╌╌╌╌╌╌╌╌╌╌╌╌╌╌╌╌╌╌╌╌╌╌╌╌╌╌╌╌┤
│ zookeeper ┆ zookeeper ┆ default ┆ server-zk zookeeper-server.default.svc.cluster.local:2282 ┆ Available, Reconciling, Running │
├╌╌╌╌╌╌╌╌╌╌╌┼╌╌╌╌╌╌╌╌╌╌╌╌╌╌╌┼╌╌╌╌╌╌╌╌╌╌╌┼╌╌╌╌╌╌╌╌╌╌╌╌╌╌╌╌╌╌╌╌╌╌╌╌╌╌╌╌╌╌╌╌╌╌╌╌╌╌╌╌╌╌╌╌╌╌╌╌╌╌╌╌╌╌╌╌╌╌╌╌╌╌╌╌╌╌╌╌╌╌╌╌╌╌╌╌╌╌╌╌╌╌╌╌╌╌╌╌╌╌╌╌╌┼╌╌╌╌╌╌╌╌╌╌╌╌╌╌╌╌╌╌╌╌╌╌╌╌╌╌╌╌╌╌╌╌╌┤
│ minio ┆ minio-console ┆ default ┆ http http://172.19.0.5:30196 ┆ │
└───────────┴───────────────┴───────────┴─────────────────────────────────────────────────────────────────────────────────────────────┴─────────────────────────────────┘
|
When a product instance has not finished starting yet, the service will have no endpoint. Depending on your internet connectivity, creating all the product instances might take considerable time. A warning might be shown if the product is not ready yet. |
Inspect the data in Kafka
Kafka is an event streaming platform to stream the data in near real-time. All the messages put in and read from Kafka are structured in dedicated queues called topics. The test data will be put into topics called stations and measurements. The records are produced (put in) by the test data generator and consumed (read) by Druid afterwards in the same order they were created.
To interact with Kafka you will use the client scripts shipped with the Kafka image. Kafka uses mutual TLS, so clients
wanting to connect to Kafka must present a valid TLS certificate. The easiest way to obtain this is to shell into the
kafka-broker-default-0 Pod, as we will do in the following section for demonstration purposes. For a production setup,
you should spin up a dedicated Pod provisioned with a certificate acting as a Kafka client instead of shell-ing into the
Kafka Pod.
List the available Topics
You can execute a command on the Kafka broker to list the available topics as follows:
$ kubectl k exec kafka-broker-default-0 -c kafka -- \
/stackable/kafka/bin/kafka-topics.sh \
--describe \
--bootstrap-server kafka-broker-default-headless.default.svc.cluster.local:9093 \
--command-config /stackable/config/client.properties
...
Topic: measurements TopicId: w9qYb3GaTvCMZj4G8pkPPQ PartitionCount: 8 ReplicationFactor: 1 Configs: min.insync.replicas=1,segment.bytes=100000000,retention.bytes=900000000
Topic: measurements Partition: 0 Leader: 1243966388 Replicas: 1243966388 Isr: 1243966388 Elr: LastKnownElr:
Topic: measurements Partition: 1 Leader: 1243966388 Replicas: 1243966388 Isr: 1243966388 Elr: LastKnownElr:
Topic: measurements Partition: 2 Leader: 1243966388 Replicas: 1243966388 Isr: 1243966388 Elr: LastKnownElr:
Topic: measurements Partition: 3 Leader: 1243966388 Replicas: 1243966388 Isr: 1243966388 Elr: LastKnownElr:
Topic: measurements Partition: 4 Leader: 1243966388 Replicas: 1243966388 Isr: 1243966388 Elr: LastKnownElr:
Topic: measurements Partition: 5 Leader: 1243966388 Replicas: 1243966388 Isr: 1243966388 Elr: LastKnownElr:
Topic: measurements Partition: 6 Leader: 1243966388 Replicas: 1243966388 Isr: 1243966388 Elr: LastKnownElr:
Topic: measurements Partition: 7 Leader: 1243966388 Replicas: 1243966388 Isr: 1243966388 Elr: LastKnownElr:
Topic: stations TopicId: QkKmvOagQkG4QbeS0IZ_Tg PartitionCount: 8 ReplicationFactor: 1 Configs: min.insync.replicas=1,segment.bytes=100000000,retention.bytes=900000000
Topic: stations Partition: 0 Leader: 1243966388 Replicas: 1243966388 Isr: 1243966388 Elr: LastKnownElr:
Topic: stations Partition: 1 Leader: 1243966388 Replicas: 1243966388 Isr: 1243966388 Elr: LastKnownElr:
Topic: stations Partition: 2 Leader: 1243966388 Replicas: 1243966388 Isr: 1243966388 Elr: LastKnownElr:
Topic: stations Partition: 3 Leader: 1243966388 Replicas: 1243966388 Isr: 1243966388 Elr: LastKnownElr:
Topic: stations Partition: 4 Leader: 1243966388 Replicas: 1243966388 Isr: 1243966388 Elr: LastKnownElr:
Topic: stations Partition: 5 Leader: 1243966388 Replicas: 1243966388 Isr: 1243966388 Elr: LastKnownElr:
Topic: stations Partition: 6 Leader: 1243966388 Replicas: 1243966388 Isr: 1243966388 Elr: LastKnownElr:
Topic: stations Partition: 7 Leader: 1243966388 Replicas: 1243966388 Isr: 1243966388 Elr: LastKnownElr:
You can see that Kafka consists of one broker, and the topics stations and measurements have been created with eight
partitions each.
Show Sample Records
To see some records sent to Kafka, run the following commands. You can change the number of records to
print via the --max-messages parameter.
$ kubectl exec kafka-broker-default-0 -c kafka -- \
/stackable/kafka/bin/kafka-console-consumer.sh \
--bootstrap-server kafka-broker-default-headless.default.svc.cluster.local:9093 \
--consumer.config /stackable/config/client.properties \
--topic stations \
--offset earliest \
--partition 0 \
--max-messages 2
Below is an example of the output of two records:
{
"uuid": "47174d8f-1b8e-4599-8a59-b580dd55bc87",
"number": 48900237,
"shortname": "EITZE",
"longname": "EITZE",
"km": 9.56,
"agency": "VERDEN",
"longitude": 9.2767694354,
"latitude": 52.9040654474,
"water": {
"shortname": "ALLER",
"longname": "ALLER"
}
}
{
"uuid": "5aaed954-de4e-4528-8f65-f3f530bc8325",
"number": 48900204,
"shortname": "RETHEM",
"longname": "RETHEM",
"km": 34.22,
"agency": "VERDEN",
"longitude": 9.3828408101,
"latitude": 52.7890975921,
"water": {
"shortname": "ALLER",
"longname": "ALLER"
}
}
$ kubectl exec kafka-broker-default-0 -c kafka -- \
/stackable/kafka/bin/kafka-console-consumer.sh \
--bootstrap-server kafka-broker-default-headless.default.svc.cluster.local:9093 \
--consumer.config /stackable/config/client.properties \
--topic measurements \
--offset earliest \
--partition 0 \
--max-messages 3
Below is an example of the output of three records:
{
"timestamp": 1658151900000,
"value": 221,
"station_uuid": "47174d8f-1b8e-4599-8a59-b580dd55bc87"
}
{
"timestamp": 1658152800000,
"value": 220,
"station_uuid": "47174d8f-1b8e-4599-8a59-b580dd55bc87"
}
{
"timestamp": 1658153700000,
"value": 220,
"station_uuid": "47174d8f-1b8e-4599-8a59-b580dd55bc87"
}
The records of the two topics only contain the needed data. The measurement records contain a station_uuid for the
measuring station. The relationship is illustrated below.
The reason for splitting the data up into two different topics is the improved performance. One more straightforward solution would be to use a single topic and produce records like the following:
{
"uuid": "47174d8f-1b8e-4599-8a59-b580dd55bc87",
"number": 48900237,
"shortname": "EITZE",
"longname": "EITZE",
"km": 9.56,
"agency": "VERDEN",
"longitude": 9.2767694354,
"latitude": 52.9040654474,
"water": {
"shortname": "ALLER",
"longname": "ALLER"
},
"timestamp": 1658151900000,
"value": 221
}
Notice the two last attributes that differ from the previously shown stations records. The obvious downside is that
every measurement (multiple millions of it) has to contain all the data known about the station it was measured at. This
often leads to transmitting and storing duplicated information, e.g., the longitude of a station, resulting in increased
network traffic and storage usage. The solution is only to send a station’s known/needed data or measurement data. This
process is called data normalization. The downside is that when analyzing the data, you need to combine the records from
multiple tables in Druid (stations and measurements).
If you are interested in how many records have been produced to the Kafka topic so far, use the following command. It
will print the last record produced to the topic partition, formatted with the pattern specified in the -f parameter.
The given pattern will print some metadata of the record.
$ kubectl exec kafka-broker-default-0 -c kafka -- \
/stackable/kafka/bin/kafka-get-offsets.sh \
--bootstrap-server kafka-broker-default-headless.default.svc.cluster.local:9093 \
--command-config /stackable/config/client.properties \
--topic measurements
...
measurements:0:1366665
measurements:1:1364930
measurements:2:1395607
measurements:3:1390762
measurements:4:1368829
measurements:5:1362539
measurements:6:1344362
measurements:7:1369651
Multiplying 1,324,098 records by 8 partitions, we end up with ~ 10,592,784 records.
To inspect the last produced records, use the following command. Here, we consume the last three records from partition
0 of the measurements topic.
$ kubectl exec kafka-broker-default-0 -c kafka -- \
/stackable/kafka/bin/kafka-console-consumer.sh \
--bootstrap-server kafka-broker-default-headless.default.svc.cluster.local:9093 \
--consumer.config /stackable/config/client.properties \
--topic measurements \
--offset latest \
--partition 0 \
--max-messages 3
-...
{"timestamp":"2025-10-21T11:00:00+02:00","value":369.54,"station_uuid":"5cdc6555-87d7-4fcd-834d-cbbe24c9d08b"}
{"timestamp":"2025-10-21T11:15:00+02:00","value":369.54,"station_uuid":"5cdc6555-87d7-4fcd-834d-cbbe24c9d08b"}
{"timestamp":"2025-10-21T11:00:00+02:00","value":8.0,"station_uuid":"7deedc21-2878-40cc-ab47-f6da0d9002f1"}
NiFi
NiFi fetches water-level data from the internet and ingests it into Kafka in real time. This demo includes a workflow ("process group") that fetches the last 30 days of historical measurements and produces the records in Kafka. It also keeps streaming near-real-time updates for every available measuring station.
View the testdata-generation Job
You can look at the ingestion job running in NiFi by opening the endpoint https from your stackablectl stacklet list
command output. You have to use the endpoint from your command output. In this case, it is https://172.19.0.6:32038.
Open it with your favourite browser. Suppose you get a warning regarding the self-signed certificate generated by the
Secret Operator (e.g. Warning: Potential Security Risk Ahead). In that case, you must
tell your browser to trust the website and continue.
Log in with the username admin and password adminadmin.
The NiFi workflow contains the IngestWaterLevelsToKafka Process Group. Enter the Process Group by double-clicking on it or
right-clicking and selecting Enter Group.
As you can see, the Process Group consists of lots of components. It is split into three main components:
-
On the left is the first part bulk-loading all the known stations
-
In the middle is the second part bulk-loading the historical data for the last 30 days
-
On the right is the third part iterating over all stations and emitting the current measurement in an endless loop
You can zoom in by using your mouse and mouse wheel.
The left workflows works as follows:
-
The
Get station listprocessors fetch the current list of stations as JSON via HTTP from the PEGELONLINE web service. -
Produce stations recordstakes the list and produces a Kafka record for every station into the topicstations. -
SplitRecordssimultaneously takes the single FlowFile (NiFi Record) containing all the stations and creates a new FlowFile for every station. -
Extract station_uuidtakes every FlowFile representing a station and extract the attributestation_uuidinto the metadata of the FlowFile. -
Get historic measurementscalls the PEGELONLINE web service for every station and fetches the measurements of the last 30 days. -
Add station_uuidwill add the attributestation_uuidto the JSON list of measurements returned from the PEGELONLINE web service, which is missing. -
PublishKafkafinally emits every measurement as a Kafka record to the topicmeasurements.
The right side works similarly but is executed in an endless loop to stream the data in near-realtime. Double-click on
the Get station list processor to show the processor details.
Head over to the Properties tab.
Here, you can see the setting HTTP URL, which specifies the download URL from where the JSON file containing the
stations is retrieved. Close the processor details popup by clicking Close. You can also have a detailed view of the
Produce station records processor by double-clicking it.
The Kafka connection details within this processor - like broker addresses and topic names - are specified. It uses the
JsonTreeReader to parse the downloaded JSON and the JsonRecordSetWriter to split it into individual JSON records
before writing it out. Double-click the Get 30 days historic data processor.
This processor fetched the historical data for every station. Click on the HTTP URL property.
The HTTP URL does contain the ${station_uuid} placeholder, which gets replaced for every station.
Double-click the PublishKafka processor.
You can also see the number of produced records by right-clicking on PublishKafka and selecting
View status history.
After selecting Messages Sent (5 mins) in the top right corner, you can see that ~670k records were produced in
~5 minutes, corresponding to ~22k measurements/s. Keep in mind that the demo uses a single-node NiFi setup. The
performance can be increased by using multiple nodes.
Regarding the NiFi resources, use the hamburger menu icon on the top right corner and select Node Status History.
The diagram shows the used heap size of the NiFi node. You can also select other metrics to show in the top right corner.
Druid
Druid is used to ingest the near real-time data from Kafka, store it and enable SQL access. The demo has started two
ingestion jobs - one reading from the topic stations and the other from measurements - and saving it into Druid’s
deep storage. The Druid deep storage is based on the S3 store provided by MinIO.
View the Ingestion job
You can have a look at the ingestion jobs running in Druid by opening the Druid endpoint router-https from your
stackablectl stacklet list command output (https://172.19.0.3:31965 in this case).
By clicking on Supervisors at the top you can see the running ingestion jobs.
After clicking on the magnification glass to the right side of the RUNNING supervisor, you can see additional
information (here, the supervisor measurements was chosen). On the tab Task stats on the left, you can see the
number of processed records as well as the number of errors.
The statistics show how many records that Druid ingested during the last minute and the total already ingested.
All records have been ingested successfully, indicated by having no processWithError, thrownAway or unparseable records in the output of the View raw button at the top right.
Query the Data Source
The started ingestion jobs have automatically created the Druid data sources stations and measurements. You can see
the available data sources by clicking on Datasources at the top.
The Avg. row size (bytes) column shows that a typical measurement record has 4 bytes, while a station record has
222, more than 50 times the size. So, by choosing two dedicated topics over a single topic, this demo saved 50x of
storage and computation costs.
By clicking on segments under Availability for the measurements data source, you can see the segments of the data source.
In this case, the measurements data source is partitioned by the measurement day, resulting in 32 segments.
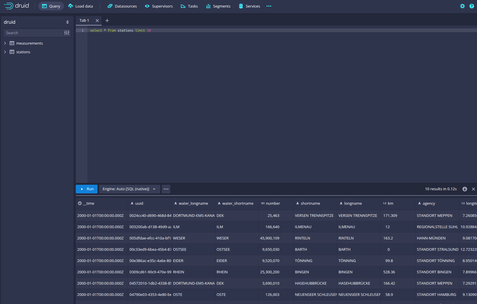
Druid offers a web-based way of querying the data sources via SQL. To achieve this you first have to click on Query at
the top.
You can now enter any arbitrary SQL statement, to e.g. list 10 stations run
select * from stations limit 10
To count the measurements per day run
select
time_format(__time, 'YYYY/MM/dd') as "day",
count(*) as measurements
from measurements
group by 1
order by 1 desc
Superset
Superset provides the ability to execute SQL queries and build dashboards. Open the Superset endpoint
node-http in your browser (http://172.19.0.3:30435 in this case).
Log in with the username admin and password adminadmin.
View the dashboard
The demo has created a Dashboard to visualize the water level data. To open it, click on the tab Dashboards at the top.
Click on the dashboard called Water level data. It might take some time until the dashboard renders all the included
charts.
The charts on the right (Current water level deviation and Stations distribution) are rendered without a background map, as this is dependent upon a mapbox API key, which cannot be hosted in a public repository. The figure below shows how this would look if the user has their own key:
|
View the charts
The dashboard Water level data consists of multiple charts. To list the charts, click on the tab Charts at the top.
Click on the Chart Measurements / hour. On the left side, you can modify the chart and click on Update Chart to see the
effect.
Execute arbitrary SQL statements
Within Superset, you can create dashboards and run arbitrary SQL statements. On the top, click on the tab SQL →
SQL Lab.
On the left, select the database druid, the schema druid and set See table schema to stations or measurements.
In the right textbox, enter the desired SQL statement. We need to join the two tables to get exciting results. Run the following query to determine the number of measurements the stations made:
select
stations.longname as station,
count(*) as measurements
from measurements inner join stations on stations.uuid = measurements.station_uuid
group by 1
order by 2 desc
You can also find the number of measurements for every body of water:
select
stations.water_longname as water,
count(*) as measurements
from measurements inner join stations on stations.uuid = measurements.station_uuid
group by 1
order by 2 desc
What might also be interesting is the average and current measurement of the stations:
select
stations.longname as station,
avg("value") as avg_measurement,
latest_by("value", measurements."__time") as current_measurement,
latest_by("value", measurements."__time") - avg("value") as diff
from measurements inner join stations on stations.uuid = measurements.station_uuid
group by 1
order by 2 desc
MinIO
The S3 MinIO store provides persistent deep storage for Druid to store all the data used. Open the MinIO endpoint
http retrieved by stackablectl stacklet list in your browser (http://172.19.0.5:30196 in this case).
Log in with the username admin and password adminadmin.
Click on the bucket demo and open the folder data.
You can see that Druid has created a folder for both data sources. Go ahead and open the folder measurements.
Druid saved 51.5 MiB of data within 33 prefixes (folders). One prefix corresponds to one segment, which contains all the measurements of a day. If you don’t see any folders or files, the reason is that Druid still needs to save its data from memory to the deep storage. After waiting for roughly an hour, the data should have been flushed to S3 and show up.
If you open up a prefix for a specific day, you can see that Druid has placed a file containing that day’s data there.
Summary
The demo puts station records into the Kafka stream pipeline topic station.
Over time it will stream ~30,000 measurements/s for a total of ~11 million measurements into the topic measurements.
Druid ingested the data near real-time into its data source and enabled SQL access to it.
Superset was used as a web-based frontend to execute SQL statements and build dashboards.
Where to go from here
There are multiple paths to go from here. The following sections give you some ideas on what to explore next. You can find the description of the water level data on the PEGELONLINE REST API documentation (German only).
Execute arbitrary SQL statements
Within Superset (or the Druid web interface), you can execute arbitrary SQL statements to explore the water level data.
Create additional dashboards
You also can create additional charts and bundle them together in a Dashboard. Have a look at the Superset documentation on how to do that.
Load additional data
You can use the NiFi web interface to collect arbitrary data and write it to Kafka (it’s recommended to use new Kafka topics for that). Alternatively, you can use a Kafka client like kcat to create new topics and ingest data. Using the Druid web interface, you can start an ingestion job that consumes and stores the data in an internal data source. There is an excellent tutorial from Druid on how to do this. Afterwards, the data source can be analyzed within Druid and Superset, like the water level data.